几十种废气处理工艺流程图,值得一看!
2016/04/23
几十种废气处理工艺流程图,值得一看!
简介
废气处理设备,主要是运用不同工艺技术,通过回收或去除减少排放尾气的有害成分,达到保护环境、净化空气的一种环保设备。
处理原理:
稀释扩散法
原理:将有臭味地气体通过烟囱排至大气,或用无臭空气稀释,降低恶臭物质浓度以减少臭味。适用范围:适用于处理中、低浓度的有组织排放的恶臭气体。优点:费用低、设备简单。缺点:易受气象条件限制,恶臭物质依然存在。
水吸收法
原理:利用臭气中某些物质易溶于水的特性,使臭气成分直接与水接触,从而溶解于水达到脱臭目的。适用范围:水溶性、有组织排放源的恶臭气体。优点:工艺简单,管理方便,设备运转费用低 产生二次污染,需对洗涤液进行处理。缺点:净化效率低,应与其他技术联合使用,对硫醇,脂肪酸等处理效果差。
曝气式活性污泥脱臭法
原理:将恶臭物质以曝气形式分散到含活性污泥的混和液中,通过悬浮生长的微生物降解恶臭物质 适用范围广。适用范围:截至2013年,日本已用于粪便处理场、污水处理厂的臭气处理。优点:活性污泥经过驯化后,对不超过极限负荷量的恶臭成分,去除率可达99.5%以上。缺点:受到曝气强度的限制,该法的应用还有一定局限。
多介质催化氧化工艺
原理:反应塔内装填特制的固态填料,填料内部复配多介质催化剂。当恶臭气体在引风机的作用下穿过填料层,与通过特制喷嘴呈发散雾状喷出的液相复配氧化剂在固相填料表面充分接触,并在多介质催化剂的催化作用下,恶臭气体中的污染因子被充分分解。适用范围:适用范围广,尤其适用于处理大气量、中高浓度的废气,对疏水性污染物质有很好的去除率。优点:占地小,投资低,运行成本低;管理方便,即开即用。缺点:耐冲击负荷,不易污染物浓度及温度变化影响,需消耗一定量的药剂。
低温等离子体
低温等离子体是继固态、液态、气态之后的物质第四态,当外加电压达到气体的着火电压时,气体分子被击穿,产生包括电子、各种离子、原子和自由基在内的混合体。放电过程中虽然电子温度很高,但重粒子温度很低,整个体系呈现低温状态,所以称为低温等离子体。低温等离子体降解污染物是利用这些高能电子、自由基等活性粒子和废气中的污染物作用,使污染物分子在极短的时间内发生分解,并发生后续的各种反应以达到降解污染物的目的。
低温等离子体空气净化设备能够显著治理的污染有:VOC、恶臭气体、异味气体、油烟、粉尘,也可用于消毒杀菌。低温等离子体技术是一种全新的净化过程,不需要任何添加剂、不产生废水、废渣,不会导致二次污染。

不含尘的有机废气处理

煤气处理工艺流程图

酸性废气处理

石灰石-石膏法处理硫酸尾气工艺流程

活性焦烟气脱硫技术工艺流程示意

电厂脱硫塔

氧化镁法脱硫工艺

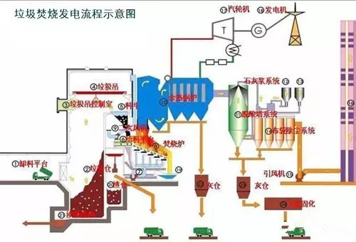
新型垃圾焚烧双尾气处理系统

双碱法脱硫系统-湿法脱硫工艺流程图

湿式氧化镁脱硫系统-烟气脱硫技术

循环流化床脱硫技术工艺流程图

生物法处理有机废气

回收与生铁公司烧结机旋转喷雾干燥

供应造粒设备的烟气处理设备

焚烧处理配套设施

危险废物无害化处理

热解焚烧炉

污泥干燥处理系统

发电锅炉

医疗废弃物焚烧

城市废弃物热解气化装置

弃物焚化余热回收锅炉

逆流回转焚烧炉

多晶硅尾气干法分离回收工艺流程图

沉降、冷却工艺处理生产废气

柴油发电机尾气处理工程技术

漆包线废气处理方案及工艺

深度净化装置

有机废气治理工艺

废气处理设备

多效生物床有机废气治理技术

WQ YCR有机废气催化燃烧设备

JMR-1740 催化燃烧装置CO的去除

RCO蓄热式催化燃烧装置

简介
废气处理设备,主要是运用不同工艺技术,通过回收或去除减少排放尾气的有害成分,达到保护环境、净化空气的一种环保设备。
处理原理:
稀释扩散法
原理:将有臭味地气体通过烟囱排至大气,或用无臭空气稀释,降低恶臭物质浓度以减少臭味。适用范围:适用于处理中、低浓度的有组织排放的恶臭气体。优点:费用低、设备简单。缺点:易受气象条件限制,恶臭物质依然存在。
水吸收法
原理:利用臭气中某些物质易溶于水的特性,使臭气成分直接与水接触,从而溶解于水达到脱臭目的。适用范围:水溶性、有组织排放源的恶臭气体。优点:工艺简单,管理方便,设备运转费用低 产生二次污染,需对洗涤液进行处理。缺点:净化效率低,应与其他技术联合使用,对硫醇,脂肪酸等处理效果差。
曝气式活性污泥脱臭法
原理:将恶臭物质以曝气形式分散到含活性污泥的混和液中,通过悬浮生长的微生物降解恶臭物质 适用范围广。适用范围:截至2013年,日本已用于粪便处理场、污水处理厂的臭气处理。优点:活性污泥经过驯化后,对不超过极限负荷量的恶臭成分,去除率可达99.5%以上。缺点:受到曝气强度的限制,该法的应用还有一定局限。
多介质催化氧化工艺
原理:反应塔内装填特制的固态填料,填料内部复配多介质催化剂。当恶臭气体在引风机的作用下穿过填料层,与通过特制喷嘴呈发散雾状喷出的液相复配氧化剂在固相填料表面充分接触,并在多介质催化剂的催化作用下,恶臭气体中的污染因子被充分分解。适用范围:适用范围广,尤其适用于处理大气量、中高浓度的废气,对疏水性污染物质有很好的去除率。优点:占地小,投资低,运行成本低;管理方便,即开即用。缺点:耐冲击负荷,不易污染物浓度及温度变化影响,需消耗一定量的药剂。
低温等离子体
低温等离子体是继固态、液态、气态之后的物质第四态,当外加电压达到气体的着火电压时,气体分子被击穿,产生包括电子、各种离子、原子和自由基在内的混合体。放电过程中虽然电子温度很高,但重粒子温度很低,整个体系呈现低温状态,所以称为低温等离子体。低温等离子体降解污染物是利用这些高能电子、自由基等活性粒子和废气中的污染物作用,使污染物分子在极短的时间内发生分解,并发生后续的各种反应以达到降解污染物的目的。
低温等离子体空气净化设备能够显著治理的污染有:VOC、恶臭气体、异味气体、油烟、粉尘,也可用于消毒杀菌。低温等离子体技术是一种全新的净化过程,不需要任何添加剂、不产生废水、废渣,不会导致二次污染。

不含尘的有机废气处理

煤气处理工艺流程图

酸性废气处理

石灰石-石膏法处理硫酸尾气工艺流程

活性焦烟气脱硫技术工艺流程示意

电厂脱硫塔

氧化镁法脱硫工艺

新型垃圾焚烧双尾气处理系统

双碱法脱硫系统-湿法脱硫工艺流程图

湿式氧化镁脱硫系统-烟气脱硫技术

循环流化床脱硫技术工艺流程图

生物法处理有机废气

回收与生铁公司烧结机旋转喷雾干燥

供应造粒设备的烟气处理设备

焚烧处理配套设施

危险废物无害化处理

热解焚烧炉

污泥干燥处理系统

发电锅炉

医疗废弃物焚烧

城市废弃物热解气化装置

弃物焚化余热回收锅炉

逆流回转焚烧炉

多晶硅尾气干法分离回收工艺流程图

沉降、冷却工艺处理生产废气

柴油发电机尾气处理工程技术

漆包线废气处理方案及工艺

深度净化装置

有机废气治理工艺

废气处理设备

多效生物床有机废气治理技术

WQ YCR有机废气催化燃烧设备

JMR-1740 催化燃烧装置CO的去除

RCO蓄热式催化燃烧装置
